SOLUSI PDAM

Monitoring PDAM
Terintegrasi End‑to‑End

Dari IPA, distribusi, hingga meter induk DMA — semua terpantau dalam satu platform. Kelola banyak zona dengan dashboard, peta, dan laporan masing-masing. Kurangi NRW, percepat audit, dan hemat biaya operasional.

24/7
Real-Time Monitoring
Multi‑Zona
Per PDAM
AI
Deteksi Kebocoran
Audit
BPKP Compliant
TANTANGAN

Masalah yang Kami Selesaikan

PDAM menghadapi tantangan monitoring yang kompleks — Helios dibangun khusus untuk mengatasinya.

01
Non-Revenue Water (NRW)
KEHILANGAN 30–50%

Kehilangan air mencapai 30–50% dari total produksi. Tanpa monitoring real-time, kebocoran terdeteksi terlambat dan kerugian terus menumpuk setiap hari.

02
Data Tidak Terintegrasi
SILO DATA × HUMAN ERROR

Data sensor, billing, dan pelaporan tersebar di sistem berbeda. Input manual memperbesar risiko human error dan memperlambat pengambilan keputusan.

03
Laporan Audit Rumit
BERHARI-HARI MANUAL

Penarikan data untuk audit BPKP dan pelaporan reguler memakan waktu berhari-hari. Proses manual yang rawan inkonsistensi dan menyita sumber daya tim.

04
Respons Insiden Lambat
TANPA ALERT OTOMATIS

Tidak ada notifikasi otomatis saat anomali terjadi. Masalah di lapangan baru diketahui setelah sudah berdampak besar ke pelanggan dan operasional.

KONSEP MULTI-ZONA

Satu PDAM, Banyak Zona Layanan

Setiap PDAM bisa dibagi menjadi beberapa zona/wilayah. Masing-masing zona punya dashboard sendiri, peta sendiri, laporan sendiri — sambil tetap terintegrasi di level PDAM.

PDAM / TENANT
PDAM Tirta Marta
OWNER / TENANT — overview seluruh wilayah
memiliki beberapa zona
ZONA / WILAYAH
DMA Utara
45 node · 120 sensor
DMA Selatan
38 node · 95 sensor
Zona Industri
15 node · 42 sensor
IPA Ngagel
8 node · 24 sensor
setiap zona punya...
FITUR PER ZONA
Dashboard
Widget builder per zona
WebGIS
Peta interaktif per zona
Laporan
XLSX/CSV per zona
Alert Rules
Threshold per sensor
Analytics
Trend & statistik zona
Node & Sensor
Device mgmt per zona
Operator setiap wilayah fokus ke zonanya masing-masing, sementara manajemen PDAM tetap bisa melihat overview seluruh wilayah dari satu tempat.
TITIK MONITORING

Titik Monitoring di Jaringan PDAM

Dari sumber air hingga keran pelanggan — monitoring end-to-end untuk mengoptimalkan operasional dan mengurangi kehilangan air (NRW)

Smart Water Journey INTAKE → WTP → RESERVOIR → TRANSMISI → DMA → PELANGGAN
Smart Water Journey PDAM — Dari sumber air hingga keran pelanggan
Intake / Sumber Air Flow & Pressure pH & Turbidity Power & VSD Meter Induk DMA
DASHBOARD

Dashboard Monitoring Real-Time per Zona

Multi-level dashboard — dari overview seluruh PDAM, per zona/wilayah, hingga detail per node dan per sensor channel. Setiap zona punya dashboard sendiri.

OVERVIEW DASHBOARD

Platform Overview & KPI

Satu pandangan untuk seluruh operasi. KPI cards, health summary, alert stream, dan activity log — semuanya real-time dengan auto-refresh setiap 5 menit.

  • KPI Cards: nodes online, data points hari ini, alert aktif
  • Node health: persentase online / degraded / offline
  • Alert stream: alert terbaru dengan severity
  • Activity log: aksi terbaru di platform
  • Forwarding delivery health: status sync ke server PDAM
  • Telemetry throughput: volume data per jam
Dashboard Overview
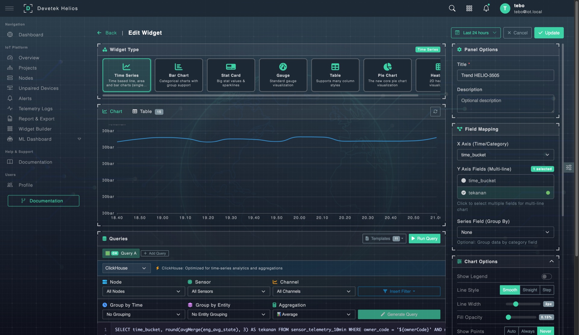
WIDGET BUILDER

Custom Dashboard per Zona

Setiap zona/wilayah bisa punya dashboard custom sendiri. Bangun menggunakan Widget Builder — tanpa coding. Drag-and-drop layout, 8 tipe widget, SQL query editor, dan dual data source.

  • 8 tipe widget: Line, Bar, Pie, Gauge, Stat Card, Table, Multi-line, Heatmap
  • Drag & drop layout — atur posisi dan ukuran bebas
  • SQL editor bawaan (CodeMirror) untuk query custom
  • Dual data source: PostgreSQL (metadata) + ClickHouse (time-series)
  • Template wizard — buat widget dari preset siap pakai
  • Dashboard per zona — setiap zona/wilayah punya dashboard independen
Widget Builder
ZONA WORKSPACE

Workspace per Zona / Wilayah

Satu PDAM bisa memiliki banyak Project — setiap Project mewakili satu zona atau wilayah layanan (misalnya: DMA Utara, DMA Selatan, Zona Industri). Di dalam setiap zona ada: overview, daftar node, peta, custom dashboard, analytics, dan konfigurasi — semua tersedia dalam satu workspace.

  • Tab Overview: health summary, key metrics + sparklines, map, alerts — khusus zona ini
  • Tab Nodes: daftar semua device dalam zona
  • Tab Map: WebGIS embedded — peta zona + sensor live
  • Tab Monitor: custom dashboard per zona (Widget Builder)
  • Tab Analytics: analisis data zona-level
  • Bebas buat zona sebanyak apapun — DMA, IPA, Reservoir, Cabang, dll
DMA Operator Dashboard
ALERT & DETEKSI

Alert Otomatis & Deteksi Kebocoran

Sistem alert 3 lapis: threshold rules, deteksi offline otomatis, dan ML anomaly detection — berjalan 24/7 tanpa intervensi manual.

CRITICAL WARNING INFO
01
Threshold Alert Rules
LAYER 1

Set batas min/max per sensor channel. Jika nilai menyimpang dari threshold — alert langsung terpicu.

  • Severity: Critical / Warning / Info
  • Configurable per sensor channel
  • Alert suppression window
  • Multi-condition rules
02
Deteksi Offline Otomatis
LAYER 2

Cron job setiap 5 menit mengecek semua node. >30 menit = warning, >60 menit = critical.

  • Online / Degraded / Offline
  • Auto-resolve saat kembali online
  • Offline summary di dashboard
  • Connectivity history log
03
ML Anomaly Detection
LAYER 3

Machine learning belajar pola normal sensor. Jika pola menyimpang — indikasi awal kebocoran terdeteksi.

  • Berjalan otomatis di background
  • Auto-learning pola normal
  • Anomaly score per reading
  • Detail di section AI & ML
ALERT CENTER — Kelola Semua Alert dalam Satu Tempat

Pusat Kendali Alert

Filter by status, severity, dan periode. Acknowledge, catat tindakan, dan clear setelah selesai.

  • Statistik open, acknowledged, cleared
  • Filter severity, status, date, owner
  • Acknowledge & clear workflow
  • In-app notification + badge count
  • Auto-refresh setiap 5 menit
Alert Center
WEBGIS

Peta Interaktif per Zona & Jaringan Pipa

Powered by OpenLayers + PostGIS — setiap zona punya peta sendiri. Lihat seluruh aset di peta dengan data sensor live, atau fokus ke satu zona tertentu.

WEBGIS — OpenLayers + PostGIS
WebGIS Map View
WEBGIS — DETAIL VIEW
WebGIS Detail
Peta per Zona FOKUS WILAYAH
Setiap zona/wilayah punya WebGIS sendiri, tapi tetap bisa akses peta global untuk melihat seluruh jaringan PDAM sekaligus.
Core IoT Layers OTOMATIS
Layer Node, Sensor, Alert, dan Sensor Channel ter-generate otomatis dari data IoT. Tidak perlu buat layer manual.
Upload File Spasial MULTI-FORMAT
Upload GeoJSON, CSV, KML, Shapefile (ZIP), atau GeoPackage — langsung tampil sebagai layer di peta. Cocok untuk data jaringan pipa.
Zona Boundary VISUAL DMA
Visualisasi batas wilayah zona/DMA langsung di peta. Memudahkan identifikasi area tanggung jawab dan cakupan monitoring.
Live Sensor Overlay REAL-TIME
Klik node di peta → langsung muncul popup data sensor terkini. Tidak perlu buka halaman lain untuk cek kondisi lapangan.
Layer Management FLEKSIBEL
Toggle on/off, reorder urutan, dan edit style per layer. Sesuaikan tampilan peta sesuai kebutuhan tim operasional.
Drag & Drop Reposition HEMAT WAKTU
Pindahkan posisi node langsung di peta → koordinat auto-save. Tidak perlu input lat/long manual satu per satu.
Water Utility Templates SIAP PAKAI
Kategori layer yang sudah disesuaikan untuk industri air/PDAM. Langsung pakai tanpa perlu setup dari nol.
Bounding Box Query SPATIAL SEARCH
Gambar area di peta untuk mencari semua fitur/node di dalamnya. Analisa spasial langsung di browser.
OpenLayers PostGIS GeoServer WMS/WFS
LAPORAN & EXPORT

Laporan Operasional Siap Audit

Tarik data per periode kapan saja. Ekspor langsung ke Excel dengan format siap pakai untuk pelaporan internal maupun audit BPKP.

Export Excel Multi-Sheet

Satu klik untuk generate laporan Excel yang sudah ter-format: header styled, auto-filter, summary statistik, dan data detail — per node, per sensor, per periode.

  • Export XLSX multi-sheet — Sheet data + sheet summary + sheet info dalam 1 file
  • Styled headers & auto-filter — Siap print, siap audit
  • Summary statistics otomatis — Min, max, rata-rata, jumlah data per sensor
  • Frozen headers — Scroll data tanpa kehilangan header kolom
  • CSV export — Untuk integrasi dengan sistem lain
Report Preview & Export

Tarik Data Per Periode

Filter cascading yang fleksibel: pilih owner, project, node, sensor, lalu tentukan periode — dari 24 jam terakhir sampai custom range berbulan-bulan. Cocok untuk laporan harian, mingguan, bulanan, atau audit tahunan.

  • Periode fleksibel — 24 jam, 7 hari, 30 hari, atau custom range
  • Agregasi configurable — Raw, 1 menit, 10 menit, 1 jam, 1 hari
  • Filter cascading — PDAM → Zona → Node → Sensor → Channel
  • Preview sebelum export — Tabel data + chart visual sebelum download
  • Report template — Simpan konfigurasi filter untuk pemakaian berulang
  • Chart terintegrasi — Visualisasi ECharts (line, zoomable) langsung dalam halaman laporan

Contoh Skenario Laporan

Laporan Harian Operator
Range: 24 jam • Agregasi: 1 jam • Semua node per zona • Export XLSX
Laporan Bulanan Manajemen
Range: 30 hari • Agregasi: 1 hari • Summary per zona • Export XLSX multi-sheet
Data Audit BPKP
Range: Custom (1 Jan – 31 Des) • Agregasi: raw/1 hari • Per sensor • XLSX + audit trail CSV
Analisis Kebocoran
Range: 7 hari • Agregasi: 10 menit • Flow meter saja • Chart + export
AUDIT & KEPATUHAN

Audit Trail Lengkap untuk Kepatuhan Regulasi

Setiap aktivitas di platform tercatat — siapa melakukan apa, kapan, dari mana. Siap untuk kebutuhan audit BPKP dan internal.

Semua Aksi Tercatat

Setiap operasi CREATE, UPDATE, DELETE, LOGIN, LOGOUT tercatat otomatis — lengkap dengan nilai sebelum dan sesudah perubahan (before/after values).

Jejak Digital Lengkap

Setiap record audit mencakup: user, IP address, user agent, timestamp, endpoint yang diakses. Tidak bisa dihapus oleh user biasa.

Export Audit CSV

Download seluruh log audit dalam format CSV untuk lampiran dokumen audit BPKP atau review internal. Filter per user, per periode, per tipe aksi.

Aksi yang Tercatat dalam Audit Trail

Login & Logout user
Tambah/edit/hapus node & sensor
Perubahan konfigurasi alert
Acknowledge/clear alert event
Buat/ubah project & owner
Ganti password & update profil
Kirim command relay device
Export data & buka laporan
TELEMETRY

Monitoring Data Sensor Real-Time

Halaman telemetry untuk operator harian — lihat data sensor langsung, filter per zona, dan export CSV kapan saja.

Telemetry Live View

Data Terkini Langsung di Layar

Operator bisa melihat data sensor terbaru langsung di halaman Telemetry Logs. Auto-refresh otomatis supaya data selalu terkini tanpa perlu reload manual.

  • Auto-refresh — Pilih interval refresh (5s, 10s, 30s, 1m, 5m)
  • Cascading filter — PDAM → Zona → Node → Sensor → Channel
  • Tabel data interaktif — Sort per kolom, pagination, search
  • CSV export — Download data telemetry yang sedang ditampilkan
  • Highlight realtime — Baris baru muncul otomatis di atas tabel
  • Timestamp lokal — Waktu ditampilkan dalam timezone lokal operator
KONTROL REMOTE

Kontrol Valve & Pompa Jarak Jauh

Buka/tutup valve atau nyalakan pompa dari dashboard — tanpa kirim petugas ke lapangan. Command dikirim via MQTT, history tercatat di audit trail.

Relay Control Panel
  • ON / OFF

    Buka atau tutup valve secara remote. Status relay terlihat real-time di dashboard node.

  • PULSE (Timed)

    Kirim pulse command — relay aktif selama durasi tertentu lalu auto-off. Cocok untuk flushing pipa.

  • Command History

    Semua command tercatat: siapa kirim, kapan, status (pending/success/failed). Terintegrasi dengan audit trail.

  • Via MQTT

    Command dikirim via MQTT ke device. Response status otomatis terbaca. Tidak perlu koneksi VPN atau public IP.

Skenario Penggunaan PDAM

Valve DMA

Buka/tutup valve DMA untuk isolasi kebocoran tanpa kirim petugas.

Pompa Booster

Nyalakan/matikan pompa booster saat tekanan drop di area tertentu.

Flushing Pipa

Pulse command untuk flush pipa otomatis — buka 5 menit, auto tutup.

Scheduling (Roadmap)

Rencana fitur: kontrol valve berdasarkan jadwal malam/siang atau demand management.

DATA SYNC

Sinkronisasi ke Server PDAM

Data sensor otomatis tersinkronisasi ke database server PDAM. Tidak perlu input manual — Helios forward data secara terjadwal.

  • Database Forwarding (PostgreSQL)

    Sync otomatis ke PostgreSQL server PDAM. Auto-create target table, batch mode, upsert strategy, incremental sync by timestamp.

  • MySQL Forwarding

    Support sync ke MySQL database — untuk PDAM yang menggunakan MySQL sebagai database sistem informasi internal.

  • Webhook (HTTP POST)

    Kirim notifikasi event via HTTP POST ke endpoint custom. Configurable headers, secret token, retry, dan payload template.

  • REST API

    Full REST API untuk pull data dari Helios. Sistem PDAM lain bisa tarik data kapanpun via authenticated API.

Konfigurasi Forwarding

Interval Sync Configurable (per menit)
Batch Size Configurable per owner
Conflict Strategy Upsert (insert/update)
Credentials Encrypted at rest
Auto-Create Table Ya, otomatis
Test Connection Ya, sebelum aktifkan
Delivery Health Status & error tracking
AI & ML

AI Prediktif untuk Operasi PDAM

Machine Learning yang berjalan di belakang layar — deteksi anomali otomatis dan forecasting untuk maintenance prediktif.

  • Anomaly Detection

    Random Cut Forest (RCF) belajar pola normal otomatis. 4 grade: mild → critical. Fallback ke Z-score.

  • Time-Series Forecasting

    Prediksi 7 hari ke depan dengan confidence interval (upper/lower bound). Training window 30 hari.

  • ML Dashboard

    KPI anomaly, trend chart, grade distribution, top anomalous sensors ranking.

  • Email Notifications

    Anomaly alert email + daily summary. Smart deduplication — no spam.

ML Dashboard
NOTIFIKASI

Notifikasi Multi-Channel

Alert penting langsung sampai ke orang yang tepat — via in-app notification, email, atau integrasi webhook ke sistem lain.

In-App Notification

Notifikasi real-time di dalam platform. Badge count di navbar menunjukkan jumlah alert belum dibaca. Klik untuk langsung ke detail.

Email Alert

Alert critical dikirim via email. Termasuk daily anomaly summary. Smart deduplication — tidak spam inbox.

Webhook Integration

Forward event ke sistem lain via HTTP POST. Bisa dihubungkan ke Telegram bot, WhatsApp gateway, atau sistem internal PDAM.

Setiap notifikasi mencakup: tipe event, severity, nama node & sensor, nilai terbaca, threshold yang dilanggar, dan timestamp.

MULTI-TENANT & MULTI-ZONA

Multi-Tenant, Multi-Zona & Manajemen User

Satu platform untuk banyak owner/PDAM. Setiap PDAM bisa punya banyak zona/wilayah — masing-masing dengan dashboard, peta, dan laporan independen.

Owner = PDAM

Setiap PDAM/owner punya data terisolasi. Tenant hanya bisa akses data miliknya sendiri. Admin bisa akses semua.

Multi-Zona / Wilayah

Satu PDAM bisa punya banyak project = zona. Contoh: DMA Utara, DMA Selatan, IPA, Reservoir, Cabang Barat — bebas dibuat berapa saja.

Role-Based Access

Dua role: Admin (full access) dan Tenant (scoped access). Aktivasi/deaktivasi user, password management.

SLA & Reporting

SLA level per owner. Monthly report otomatis dengan metrics, alert summary, dan compliance status.

KONEKTIVITAS

Gunakan Device Apapun, Helios Siap Terima

Tidak terkunci vendor tertentu. Gateway mendukung MQTT, TCP, dan HTTP — dengan auto-discovery dan data transform otomatis.

MQTT

Protokol IoT standar. QoS 1, auto-reconnect. Ideal untuk ESP32, Arduino, Raspberry Pi.

ESP32 Arduino Raspberry Pi

TCP / IP

Raw TCP server. Auto-parsing Teltonika FM binary protocol. IMEI handshake → JSON → standard payload.

Teltonika FM PLC Modbus Gateway

HTTP / HTTPS

REST API endpoint. Kirim data via HTTP POST dari device manapun yang punya koneksi internet.

REST API Webhook Any Device

Data Transform Pipeline

1
Ingestion Device kirim data → Gateway terima via MQTT/TCP/HTTP → Simpan raw JSON ke database.
2
Auto-Discovery Device baru otomatis terdeteksi. Simpan payload history, suggest owner. Admin tinggal pair ke node.
3
Profile-Driven Parsing Node Profile mendefinisikan mapping JSON path (misal: battery.voltage). Parser extract otomatis dari payload apapun.
4
Calibration & Storage Multiplier + offset per channel. Batch insert ke ClickHouse (time-series) + PostgreSQL (metadata).
5
Forwarding Data ter-sync ke server PDAM via DB forwarding (PostgreSQL/MySQL) + webhook.
DEVICE MANAGEMENT

Kelola Semua Device dari Satu Tempat

Full lifecycle management — dari auto-discovery hingga maintenance tracking dan relay control.

Node Management
  • Full CRUD — Tambah, edit, hapus node & sensor. 18+ filter parameter.
  • Auto-Discovery — Device baru otomatis muncul di Unpaired Devices. Payload history tersimpan.
  • Pairing Workspace — Visual workspace untuk pair device ke node + set sensor channels.
  • Hardware Catalog — Library model hardware (ESP32, Teltonika, dll) dengan spesifikasi lengkap.
  • Relay Control — ON/OFF/PULSE via MQTT. Command history tercatat.
  • Health Monitoring — Online / Degraded / Offline status per node.
  • Sensor Calibration — Multiplier + offset per channel, precision configurable.
  • Firmware & Maintenance Tracking — Version, battery type, last maintenance date.
  • Config Push — Gateway kirim config RS485 & network defaults ke device via MQTT.
ARSITEKTUR

Arsitektur Solusi PDAM

End-to-end dari sensor di lapangan hingga server PDAM — semua otomatis.

PERANGKAT LAPANGAN
Flow Meter
Debit air
Pressure
Tekanan pipa
Level Sensor
Level reservoir
Power Monitor
VSD & pompa
4G LTE 2G GSM LoRa MQTT / TCP / HTTPS
DEVETEK-HELIOS CLOUD
1
Gateway
Terima data
2
Transform
Parse & validasi
3
Storage
PG + ClickHouse
4
AI Analisa
Anomali & prediksi
5
Alert & Notif
In-app / Email
Didukung oleh PT Bakti Air Indonesia
Webhook PostgreSQL Sync MySQL Sync REST API
OUTPUT & MONITORING
Dashboard
Custom
WebGIS
DMA
Laporan
& XLSX
Server
PDAM
ML Early
Warning
SPESIFIKASI

Spesifikasi Teknis

30 detik

Processing cycle — data dari raw log ke ClickHouse

5 menit

Auto-check node offline — cron monitoring connectivity

Configurable

Data retention — default 3 bulan raw logs, data summary tersimpan permanen. Periode bisa disesuaikan per kebutuhan PDAM.

3 Service

Gateway + Backend + Frontend — arsitektur microservice

4G / 2G Cellular
LoRa
RS485 / Modbus RTU
Analog 4-20mA
Webhook / API
DOKUMENTASI

Dokumentasi Lengkap di Dalam Platform

60+ halaman tutorial terintegrasi langsung dalam Helios — tanpa perlu cari manual terpisah.

Getting Started

Login, first login, system requirements — panduan untuk user baru.

User & Admin Guide

Dashboard, navigate platform, alerts, reports, nodes, projects — langkah demi langkah.

Troubleshooting & FAQ

Node offline? Data export error? Login issue? Sensor missing? Semua ada solusinya.

FAQ

Pertanyaan Umum Seputar Solusi PDAM

Apakah bisa pakai sensor/device yang sudah terpasang di PDAM kami?+
Ya. Helios bersifat device agnostic — mendukung MQTT, TCP, dan HTTP. Selama device bisa kirim data ke salah satu protokol tersebut, Helios bisa menerimanya. Kami juga sudah mendukung device populer seperti ESP32, Teltonika FM, Arduino, Raspberry Pi, dan PLC.
Bagaimana format export data untuk kebutuhan audit BPKP?+
Data bisa di-export dalam format XLSX multi-sheet (sheet data + summary statistik + info laporan) dan CSV. Anda bisa pilih periode custom (misal 1 Jan – 31 Des), pilih agregasi (raw, harian, dll), dan download lengkap dengan summary min/max/rata-rata. Audit trail juga bisa di-export CSV terpisah.
Berapa banyak zona/wilayah yang bisa dibuat per PDAM?+
Tidak ada batas. Anda bisa buat zona sebanyak kebutuhan — DMA Utara, DMA Selatan, IPA, Reservoir, Cabang, Zona Industri, dll. Setiap zona punya dashboard, peta, dan laporan independen.
Apakah data bisa di-sync ke server internal PDAM?+
Ya. Helios mendukung database forwarding ke PostgreSQL (production-ready) dan MySQL. Data sensor akan otomatis ter-sync ke database server PDAM Anda. Juga tersedia webhook dan REST API untuk integrasi custom.
Apakah butuh koneksi internet khusus untuk device di lapangan?+
Device bisa pakai SIM card 4G/2G biasa untuk kirim data ke cloud. Tidak perlu IP publik atau VPN. Untuk area terpencil, bisa pakai LoRa gateway. Yang penting device bisa terhubung via MQTT, TCP, atau HTTP.
Bagaimana sistem mendeteksi kebocoran?+
Tiga layer deteksi: (1) Threshold alert — jika flow/pressure keluar batas normal, alert langsung terpicu. (2) ML Anomaly Detection — machine learning belajar pola normal otomatis dan mendeteksi penyimpangan. (3) Night flow analysis — dengan data debit 24 jam dari flow meter, tim teknis bisa bandingkan debit malam hari antar zona untuk identifikasi area kebocoran.
Berapa lama proses deployment?+
Platform cloud sudah siap pakai. Setelah device terpasang dan bisa kirim data, setup konfigurasi di Helios bisa selesai dalam 1-2 hari kerja — termasuk buat zona, mapping sensor, set threshold, dan konfigurasi forwarding.
TESTIMONI

Dipercaya oleh Mitra PDAM

Setelah implementasi Devetek Helios di 5 DMA dengan 200+ node, waktu deteksi kebocoran berkurang drastis dari hitungan hari menjadi hitungan menit. Data langsung ter-sync ke server kami tanpa input manual.

Tim Teknis, PT Bakti Air Indonesia

Proses pelaporan audit yang biasanya memakan 3-5 hari kerja sekarang cukup 15 menit — tinggal pilih periode, klik export, selesai. Format XLSX multi-sheet langsung siap dilampirkan.

Tim Operasional, Mitra PDAM

Siap Modernisasi Monitoring PDAM Anda?

Jadwalkan demo khusus PDAM — kami tunjukkan bagaimana Helios bekerja dengan infrastruktur yang sudah ada.

Minta Demo PDAM → Lihat Hardware → WhatsApp Langsung
Chat via WhatsApp